简介:
物联网管理系统源码 号卡智能管理平台 轻量级物联网综合业务支撑平台
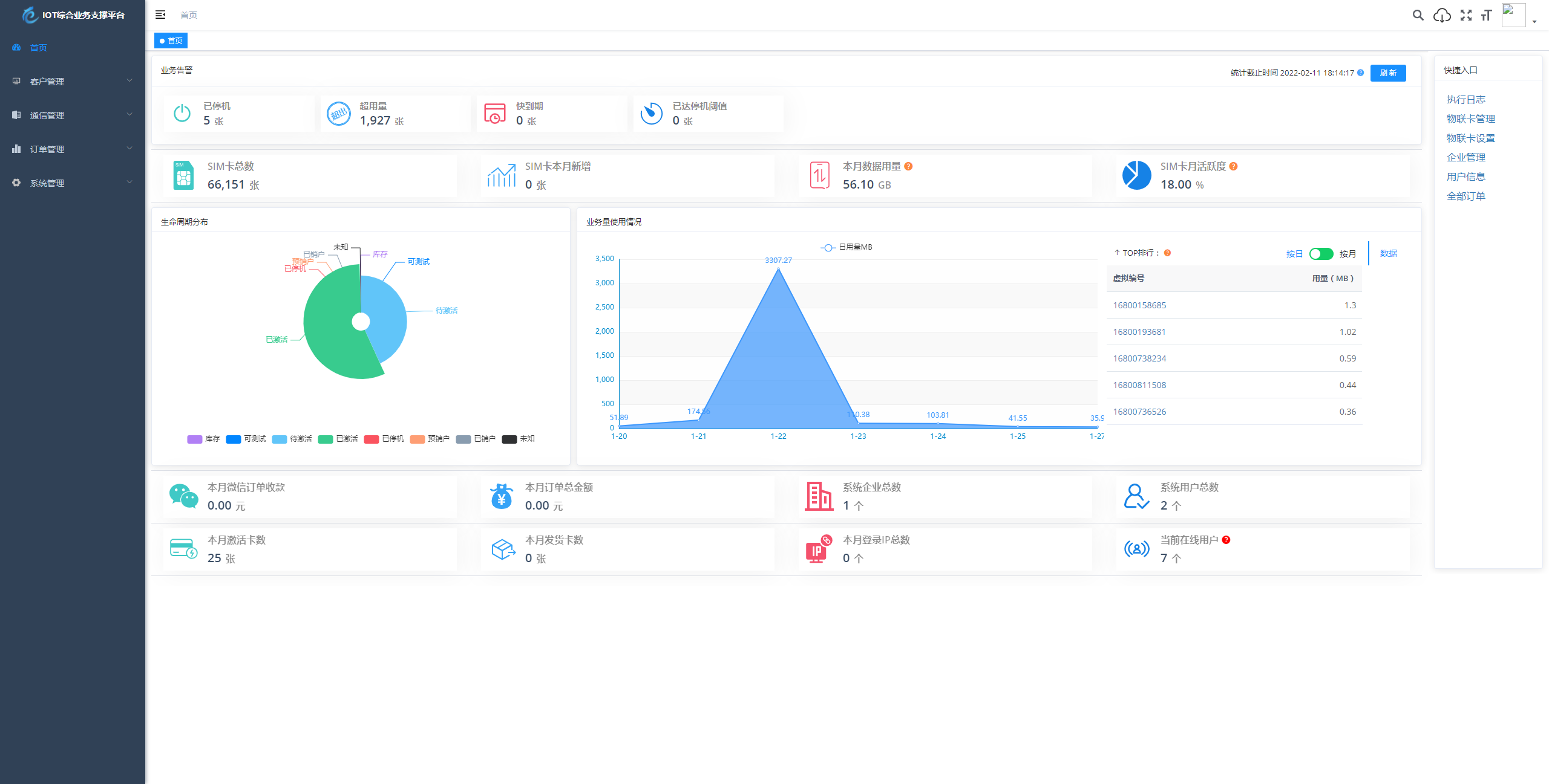
基于 SpringBoot、Vue、Mybatis、RabbitMq、Mysql、Redis 等开发的轻量级的物联网综合业务支撑平台。支持物联网卡、物联网模组、卡+模组融合管理。提供状态、资费、客户、进销存、合同、订单、续费、充值、诊断、账单等功能。
平台可同时接入中国移动、中国电信、中国联通、第三方物联网卡进行统一管理。逐步完善平台,助您快速接入物联网,让万物互联更简单。
图片:





© 版权声明
1、本站提供的资源,都来自网络分享,版权争议与本站无关,所有内容及文章仅限用于学习和研究目的。
2、不得将上述内容用于商业或者非法用途,否则,一切后果请用户自负,我们不保证内容的长久可用性,通过使用本站内容随之而来的风险与本站无关。
3、由于资源数量众多网站不能及时保证每个资源链接的有效性,若您遇到链接失效的情况,可以联系站长重新免费代找该资源,谢谢理解!
THE END
    















